氢燃料电池车宣告终结——核心技术缺失,商业化进程遥遥无期
2018-08-30
中国电源产业网
导语:随着全球环境恶化,开发新能源汽车成为全球共识。
随着全球环境恶化,开发新能源汽车成为全球共识。
但这并不等于就在开发路线上达成了共识,除了最常见的纯电动汽车之外,还有很多企业选择别出蹊径。
在这些特殊路线里,燃料电池车因为日本政府的大力支持和几大汽车巨头的联手开发而最受瞩目。
可惜的是,几大巨头的联盟终于走到了尽头,它们用事实证明:燃油电池汽车商业化进程遥遥无期,未来暗淡。
超一线品牌放弃燃料电池车
日产联盟和福特、戴姆勒的组合,是燃料电池车界毋庸置疑的引路人。
但这个组合终于宣布解散了:6月14日,福特和戴姆勒宣布:关闭其位于加拿大的燃料电池合资公司。

19日,日产-雷诺-三菱联盟宣布,将冻结2013年与戴姆勒、福特签署的燃料电池车(FCV)商用化计划。
这两条消息的公布,意味着燃料电池汽车这条路线遭受重创。
前景可期还是前景无望?
提到燃料电池汽车的时候,很多人都会说这么一句:燃料电池汽车,前景可期。但是,他们选择性无视了,燃料电池车商业化进程缓慢的事实。
实际状况是写作前景可期,读作发展缓慢。

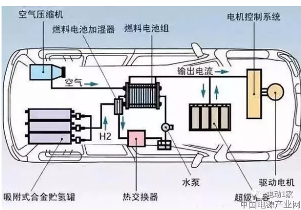
与传统燃油车或纯电动汽车的结构不同,燃料电池车拥有一套相对独立复杂的动力系统,这也就直接导致燃料电池车的成本增加。

燃料电池车动力系统
从具体车型上看,丰田Mirai售价6.9万美元,本田Clarity售价6万美元,远高于同级别车辆,这成了燃料电池车销售时的最大阻碍。
还在研究燃料电池汽车的汽车超一线品牌,有且只有丰田:丰田的燃料电池汽车,总销量还不到一万,却已经占了全球市场销量7成以上。
这样的汽车,有何前途可言? 也难怪各大公司最终放弃。

随着电池成本不断下降,成本居高不下的氢燃料电池车,优势已经丧失殆尽。就像特斯拉CEO埃隆·马斯克说的一样:氢燃料电池车制造商“相当愚蠢”,是‘把资金赌在幻想上’。
高额补贴吸引,核心技术缺失
那么为什么现在这么多人铁了心的往这个行业投钱呢?说白了无非是为了高额的政府补贴。但是核心技术的缺失,却是无论如何也不能从政府补贴中获得的。电动汽车国内企业是有核心技术的,氢燃料电池汽车却是连备用的技术都没有。短期获利后的人必定会留下一地鸡毛,这个叫‘未来’的燃料电池车,必定没有未来!
来源:头条
来源:
标签:
相关信息
MORE >>-
2026年新型储能行业深度分析:市场化元年,万亿赛道价值重构
2026年是新型储能行业的市场化元年。随着国家将其明确为“六大新兴支柱产业”、容量电价机制全面落地,行业正式告别“强制配储”时代,进入以有效容量、经济效益、安全可靠为核心的价值增长新阶段。在“双碳”战略与AI算力爆发的双重驱动下,新型储能从新能源配套设施升级为独立的能源基础设施,迎来确定性的高速增长与结构性变革。
-
科技成果转化之 技术商业化:破解科技成果转化难题的密钥
在科技创新驱动经济发展的时代,科技成果转化已成为连接科研与产业的关键桥梁,其效率直接影响着国家创新能力的提升与产业结构的升级。
-
中国信通院发布2026年2月国内手机市场运行分析报告:出货量1678.9万部,其中5G手机占比94.9%
中国信通院发布2026年2月国内手机市场运行分析报告:出货量1678.9万部,其中5G手机占比94.9%
-
“十五五”规划里的新质生产力
“十五五”时期在基本实现社会主义现代化进程中具有承前启后的重要地位,是夯实基础、全面发力的关键时期。日前发布的“十五五”规划《纲要》(以下简称《纲要》),深刻分析了这一时期我国发展面临的环境,明确了指导方针,并设定了涵盖经济发展、创新驱动、民生福祉、绿色生态、安全保障等5个方面的20项主要指标,对产业发展、科技创新、数智化发展等关键领域作出了系统部署。此外,在《纲要》提出的109项重大工程中,有28项直接聚焦于引领新质生产力发展,为新质生产力培育提供了坚实支撑。
-
从“新能源”到“未来能源”: 中国能源发展范式正在重构
2026年的春天,中国能源行业正站在一个微妙的历史坐标上。新能源装机规模登顶全球、风光发电占比突破临界点、传统电力系统运行模式遭遇前所未有的挑战。
-
十五五"三个六"战略布局(六大新兴支柱产业、六大未来产业、六张网)
今年是“十五五”规划开启之年,中国经济迈向崭新阶段。此时“三个六”战略格局适时地被提出,明确指出新质生产力的主攻方向。"三个六"战略布局具体包括:打造"六大新兴支柱产业"、布局"六大未来产业"、推进"六张网"基础设施建设。




中国电源产业网网友交流群:2223934、7921477、9640496、11647415